
Giá vàng trong nước và thế giới
VnEconomy cập nhật giá vàng trong nước & thế giới hôm nay: SJC, 9999, giá vàng USD/oz, biến động giá vàng tăng, giảm - phân tích, dự báo & dữ liệu lịch sử.
Thứ Sáu, 23/01/2026
Trâm Anh
19/07/2023, 18:11
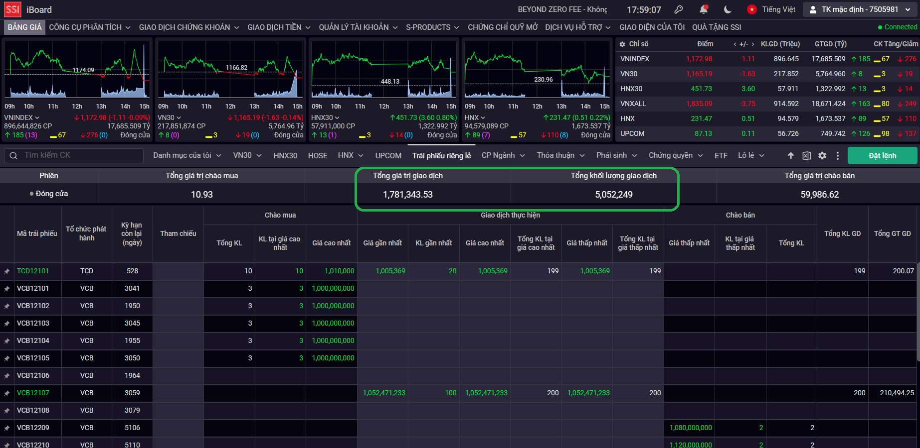
Ngay trong phiên giao dịch đầu tiên của thị trường trái phiếu doanh nghiệp riêng lẻ ghi nhận 39 lệnh giao dịch thành công của nhà đầu tư, với hơn 5 triệu trái phiếu được giao dịch có tổng giá trị 1.781,34 tỷ đồng...
Chiều ngày 19/7, thông tin từ Sở Giao dịch Chứng khoán Hà Nội cho thấy ngay trong phiên giao dịch đầu tiên của thị trường trái phiếu doanh nghiệp riêng lẻ, 4 mã trái phiếu được giao dịch với tổng số 39 lệnh giao dịch của nhà đầu tư.
Trong đó, 38 giao dịch được lựa chọn phương thức thanh toán ngay và 1 giao dịch áp dụng phương thức thanh toán cuối ngày.
Tổng khối lượng giao dịch toàn thị trường đạt 5.052.249 trái phiếu, trong đó khối lượng giao dịch thanh toán ngay là 4.152.249 trái phiếu và khối lượng giao dịch thanh toán cuối ngày là 900.000 trái phiếu.
Tổng giá trị giao dịch toàn thị trường đạt 1.781,34 tỷ đồng, trong đó giá trị thanh toán ngay là 1.690,57 tỷ đồng, giá trị thanh toán cuối ngày xấp xỉ 90,77 tỷ đồng.
Hệ thống giao dịch trái phiếu doanh nghiệp riêng lẻ có thời gian hoạt động tương tự thị trường cổ phiếu, từ thứ hai đến thứ sáu hàng tuần, trừ các ngày nghỉ lễ.
Thời gian giao dịch là hai phiên, phiên sáng từ 9h đến 10h30, phiên chiều từ 13h đến 14h45.
Việc giao dịch trái phiếu doanh nghiệp riêng lẻ trên hệ thống của Sở Giao dịch Chứng khoán Hà Nội được thực hiện thông qua công ty chứng khoán (thành viên giao dịch trái phiếu riêng lẻ). Hệ thống giao dịch trái phiếu doanh nghiệp riêng lẻ chỉ nhận lệnh giao dịch từ thành viên giao dịch trái phiếu doanh nghiệp riêng lẻ.
Nhà đầu tư mua trái phiếu phải là nhà đầu tư chuyên nghiệp, mở tài khoản giao dịch tại các công ty chứng khoán. Thành viên giao dịch trái phiếu doanh nghiệp riêng lẻ có trách nhiệm xác định tư cách nhà đầu tư, đảm bảo nhà đầu tư đúng đối tượng giao dịch theo quy định.
Cơ chế hoạt động của giao dịch trên thị trường trái phiếu doanh nghiệp riêng lẻ là giao dịch thỏa thuận. Nghĩa là, các nhà đầu tư phải tìm hiểu thông tin đầy đủ, tham gia tự thỏa thuận, thống nhất nội dung giao dịch.
Hiện, có hai phương thức giao dịch thỏa thuận, đó là thỏa thuận điện tử và thỏa thuận thông thường. Thoả thuận điện tử là thành viên giao dịch nhập lệnh chào mua, chào bán với cam kết chắc chắn vào hệ thống hoặc sự lựa chọn các lệnh đối ứng phù hợp đã được nhập và hệ thống để thực hiện giao dịch.
Thoả thuận thông thường là bên mua và bên bán tự thỏa thuận với nhau về điều kiện giao dịch từ trước và báo cáo kết quả giao dịch trái phiếu riêng lẻ để xác lập giao dịch.
Việc thanh toán các giao dịch trái phiếu doanh nghiệp riêng lẻ được thực hiện theo phương thức thanh toán tức thời theo từng giao dịch, tương tự phương thức thanh toán đang áp dụng trên thị trường chứng khoán phái sinh, hoặc lệnh sẽ được thanh toán vào cuối ngày giao dịch theo lựa chọn của nhà đầu tư.
Theo dự kiến của Sở Giao dịch Chứng khoán Hà Nội, sẽ có hơn 1.600 mã trái phiếu doanh nghiệp riêng lẻ được đưa vào giao dịch.
Trước đó, sáng ngày hôm nay, 19/07/2023, hệ thống giao dịch trái phiếu doanh nghiệp riêng lẻ tại Sở Giao dịch Chứng khoán Hà Nội chính thức được khai trương và đi vào hoạt động.
Phát biểu tại buổi lễ, Bộ trưởng Bộ Tài chính Hồ Đức Phớc khẳng định việc đưa hệ thống giao dịch trái phiếu doanh nghiệp riêng lẻ vào vận hành là rất cần thiết. "Hệ thống đi vào hoạt động được kỳ vọng sẽ giúp tăng thanh khoản thị trường; đồng thời, giúp cơ quan quản lý, thành viên thị trường, nhà đầu tư có thêm thông tin về thị trường từ sơ cấp đến thứ cấp, từ đó, đưa ra các chính sách về quản lý, phát triển thị trường cũng như quyết định đầu tư phù hợp hơn", Bộ trưởng Bộ Tài chính đánh giá.
Cũng theo Bộ trưởng Hồ Đức Phớc, việc phát triển thị trường trái phiếu doanh nghiệp riêng lẻ lành mạnh, ổn định, hiệu quả, minh bạch và bền vững góp phần tạo ra một nền tài chính đa dạng, hỗ trợ doanh nghiệp huy động vốn trung và dài hạn, giảm sự phụ thuộc quá nhiều vào kênh tín dụng ngân hàng. Đây là mục tiêu được Chính phủ, Bộ Tài chính đề ra và các cơ quan quản lý, đơn vị, tổ chức liên quan quyết tâm triển khai thực hiện.
Tại thời điểm mở cửa, thị trường có 19 mã trái phiếu doanh nghiệp riêng lẻ được chấp thuận đăng ký giao dịch và đưa vào giao dịch ngay từ phiên đầu tiên, bao gồm 15 mã trái phiếu của Ngân hàng mại cổ phần Ngoại thương Việt Nam (Vietcombank), 3 mã trái phiếu của Công ty cổ phần Sản xuất và kinh doanh VINFAST và 1 mã trái phiếu của Công ty cổ phần Đầu tư phát triển công nghiệp và vận tải.
Việc huy động 600 triệu USD từ thị trường nước ngoài giúp SHB tăng cường nguồn vốn ngoại tệ trung và dài hạn, mở rộng dư địa tài trợ cho doanh nghiệp và dự án theo định hướng tăng trưởng xanh và phát triển bền vững, góp phần thực hiện các mục tiêu phát triển của quốc gia.
Giá vàng thế giới đảo chiều ngoạn mục trong phiên giao dịch ngày thứ Năm (22/1), thiết lập lại xu hướng tăng và hướng tới mốc lớn 5.000 USD/oz...
Kiều hối về TP. Hồ Chí Minh năm 2025 tiếp tục duy trì đà tăng trưởng ổn định khi đạt hơn 10,34 tỷ USD. Trong đó, khu vực châu Á vẫn là nguồn chủ lực, đóng góp gần một nửa tổng lượng kiều hối chuyển về Thành phố…
Trong năm chuyển tiếp 2026, Bộ Tài chính kiến nghị áp dụng cơ chế chi riêng cho Cục Thuế, Hải quan và Kho bạc Nhà nước nhằm bảo đảm không gián đoạn hoạt động thu ngân sách, chống buôn lậu và vận hành hệ thống tài chính công, khi các định mức chi mới chưa kịp ban hành…
Mức sống của người dân từng bước được cải thiện kéo theo sự gia tăng nhu cầu đối với các tài sản sinh hoạt và di chuyển. Trong đó, chi tiêu cho phương tiện đi lại, nhóm tài sản có giá trị lớn và đặc thù tiếp tục là chủ đề được nhiều chuyên gia và người tiêu dùng quan tâm.
Thuế đối ứng của Mỹ có ảnh hướng thế nào đến chứng khoán?
Chính sách thuế quan mới của Mỹ, đặc biệt với mức thuế đối ứng 20% áp dụng từ ngày 7/8/2025 (giảm từ 46% sau đàm phán), có tác động đáng kể đến kinh tế Việt Nam do sự phụ thuộc lớn vào xuất khẩu sang Mỹ (chiếm ~30% kim ngạch xuất khẩu). Dưới đây là phân tích ngắn gọn về các ảnh hưởng chính: